變頻恒壓供水設備壓力表顯示壓力變化,而面板顯示壓力卻不變是怎么回事?
變頻恒壓供水設備壓力表顯示壓力變化,而面板顯示壓力卻不變是怎么回事?
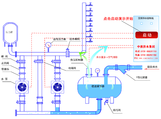
中贏使命:為中華崛起,鑄國際一流品牌!
聯系人:小吳/手機:18390917003/ QQ:2853658723
公司電話:0731-85531110
公司傳真:0731-85995632
公司地址:長沙市雨花區(qū)韶山北路480號三重大廈
答:
首先應檢查壓力表和控制器的接線是否有松動或接觸不良的現象存在。如果上述現象不存在,用萬用表測量控制器模擬輸入口的電壓值。先測量SVCC端及GND端之間,如果是4.9V~5.1V之間的電壓值,說明提供模擬量輸入口的電源正常,則進行下一步。
可將一1K歐姆滑動電阻接在控制器的輸入口的三個端子,動端接P1,再測量控制器的P1端和GND端的電壓是否隨電阻器的阻值變化而變化。如果P1端對GND端的電壓不變化,則說明控制器的模擬輸出口有故障或已損壞。如果正常,則說明是遠傳壓力表的故障,更換壓力表即可。
- 上一篇:為什么智能全自動供水設備工作時系統(tǒng)壓力高于設定值設備不停機? 2016/6/2
- 下一篇:小區(qū)二次加壓供水設備控制電機的接觸器無動作,電機不啟動,為什 2016/5/26


