云南省保山高鐵站采購一體化智慧泵房供水設備一套
- 云南省保山高鐵站為了解決站內日??瓦\旅客用水要求采購一體化智慧泵房供水設備一套,針對該項目土地面積稀缺的難題,中贏供水設備了一套室外專用的水泵房+供水設備一體的一體化智慧泵房供水設備。受到用戶喜歡,即...

保山龍陵老梨樹溫泉酒店定制熱水型變頻恒壓供水成套設備1臺
- 老梨樹溫泉酒店定制37KW二用一備熱水型變頻恒壓供水成套設備1臺。走不熟悉的路,看不一樣的風景,走過千山萬水,只為尋一塊夢中的凈土,老梨樹,讓人想家的名字,遇見老梨樹,仿佛從山水田園畫卷中走來,一不小...

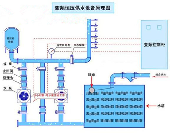
重慶紅亮自來水廠定購恒壓供水設備
- 重慶市開州區新城(紅亮自來水廠)咨詢恒壓變頻供水設備。該項目用于鎮上自來水廠供水。每小時流量300立方,揚程50M.因之前設備老化,故障頻繁,需進行更換! 通過我司技術員專業設計一套恒壓供水設備,客...

廣西柳州市采購不銹鋼304冷水箱
- 廣西柳州市三江縣再次咨詢不銹鋼304冷水箱,根據客戶圖紙要求設計3*3*3=27?304不銹鋼水箱!因為信賴所以合作。...

平果縣易地扶貧搬遷安置建設項目城購一套恒壓給水設備加水箱
- 廣西建工集團建筑工程有限責任公司負責人向我們公司購買了供水設備,項目名稱為平果縣易地扶貧搬遷安置建設項目城西安置點-2標工程,該項目數據Q=44m3/h,H=48m,N=5.5kw。三臺泵,兩用一備,...

甕安縣公安局定恒壓給水設備帶不銹鋼水箱
- 甕安縣公安局新建看守所采用兩用一備恒壓給水設備帶不銹鋼水箱,甕安縣公安局新建看守所采用兩用一備恒壓設備帶水箱,設備流量設計為每小時四十立方,揚程五十八米,足夠七八百人每天的常用水量。由于地處比較偏遠地...









