湖南益陽沅江市購一套無負壓供水設備
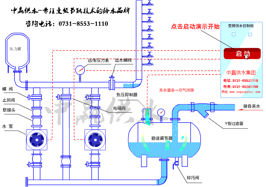
2018年9月20日湖南省益陽沅江市一位客戶向我們公司購買了一套無負壓供水設備,于10月11日設備正常運行。該項目共80戶,流量為15m3每小時,揚程為48米,功率2.千瓦,采用一控二的控制方式。
我們公司一直秉承著“以人為本,合作共贏”的經營理念來服務客戶,傾聽客戶需求,幫助客戶解決問題!勵志成為客戶信賴的供水企業。
- 上一篇:廣東佛山市南海區西樵科技工業園采購不銹鋼水箱 2018/12/13
- 下一篇:湖南永州祁陽縣采購紫外線消毒器 2018/12/12


